Home Features Business MSP About Us FAQs Blog OSS vs Cloud

Total visibility.

Zero blind spots.

See exactly what's happening across your SQL Server and Azure SQL environments, in real time.

How it works

Deploy once. Monitor everything in minutes.

Deploy once, collect from all your SQL Servers. Just your data - readable and inspectable.

01

Connect to SQL Server

Point SQLWATCH Cloud Collector at your SQL Servers. Reads system data, not user data. Few minutes setup.

02

Collect

24/7 data collection that gathers all critical performance metrics, error logs, agent jobs and everything DBAs need.

03

See in SQLWATCH Cloud

Pre-configured dashboards and alerts. Customisable thresholds + build your own because monitoring is personal.

MSP

Built for how MSPs actually work

CLIENT A Collector CLIENT B Collector CLIENT C Collector SQLWATCH Cloud MSP >>>>>>>>>>>>>>>>>>>>>>>>>>>>>>>>>>>>>>>>>>>>>>>>>> >>>>>>>>>>>>>>>>>>>>>>>>>>>>>>>>>>>>>>>>>>>>>>>>>> >>>>>>>>>>>>>>>>>>>>>>>>>>>>>>>>>>>>>>>>>>>>>>>>>> Client A Workspace ONLINE 3 instances · 30 Day Retention Client B Workspace ONLINE 2 instances · 90 Days Retention WEBHOOKS ALERTS EMAIL HEALTH CLIENT SERVER METRICS Client A SQL-PROD-01 Client A SQL-PROD-02 Client A SQL-DEV-01 Client B SQL-MAIN-01 Client B SQL-MAIN-02 Client C SQL-WEB-01 Client C SQL-WEB-02 Client C SQL-WEB-03 Client C SQL-RPT-01 9 servers · 3 clients Client C Workspace ONLINE 4 instances · 30 Day Retention

Single pane of glass

See every client environment from your MSP dashboard. Spot issues across your entire portfolio at a glance.

Isolated client workspaces

Each client gets their own private workspace. They see only their data - never yours or another client's.

Flexible scaling

Add or remove instances monthly as your client base grows. No tiers, no complexity, no surprises.

Custom alerts per client

Configure independent alert thresholds, Slack, Teams, and webhook integrations for each client workspace.

Data sovereignty

Client data is hosted in your chosen region. Meet compliance requirements and data residency obligations.

Co-marketing opportunities

Joint marketing, partner listings, and co-branded materials to help you grow your managed SQL Server practice.

Features

See it in action

Single Pane of Glass

All your SQL Servers and Azure SQL databases in one unified view. See health, alerts, and performance across every server you manage - no tab-switching, no context-loss.

Flexible Alerting

Alert on anything SQLWATCH collects. Set thresholds your way - per server, per client, per metric - and route to email, Slack, Teams, or webhooks. No one-size-fits-all limits.

Performance

CPU, memory, I/O, and wait statistics in one place. Hundreds of performance counters tracked continuously - pinpoint what's slow, when it started, and why, with historical data to prove it.

Top Queries

Drill into the queries consuming the most CPU, I/O, memory grants, and parallel threads. Filter by time range, database, or execution count to pinpoint regressions fast.

Blocking

Identify blocking chains and deadlocks the moment they happen. See the full chain of waiters and blockers with query text, wait times, and session detail - all in one view.

SQL Agent Jobs

Know instantly when jobs fail, run long, or don't run at all. Full job history, step-level detail, and duration trends so you never miss a maintenance window.

Errors

SQL Server error logs, application errors, and system events in one searchable feed. Catch the warning before it becomes an incident.

Compliance

Backup history, last backup age per database, and automated best-practice health checks - all in one place. Prove your estate is protected and meeting internal standards without running manual reports.

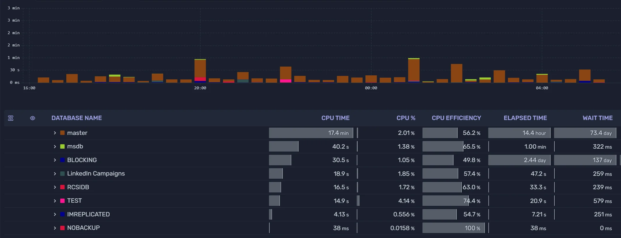
Custom Dashboards & Visualisations

Pre-configured dashboards get you started immediately. Go further with the metrics browser - explore any collected metric, build custom panels, and compose dashboards that match how your team actually works.

Included dashboard - one of many

SQLWATCH Cloud Activity dashboard showing SQL Server performance metrics, CPU utilisation, batch stats, blocking events, and SQL diagnostics

The Activity dashboard ships with SQLWATCH Cloud - ready to use from day one, and fully customisable to suit your team.

Data collection

What does SQLWATCH Cloud actually collect?

All data is sourced from SQL Server's own system views - Dynamic Management Views, system catalogues, Extended Events, and built-in monitoring surfaces. Examples include:

Wait statistics
Query statistics
Blocking & lock events
Server configuration
SQL Agent job history
Availability Group state
Memory & I/O statistics
Error & event logs

...and more. We never access or collect user data, table contents, or any personally identifiable information. Everything collected is system-level performance and health data - the same data a DBA would query manually.

Ready to see MSP pricing?

Tailored quotes based on your instance count, retention requirements, and client access needs.

View MSP pricing